高精度智能预测能力获行业认可 助力新型电力系统建设————智信能科“开放式集中功率预测系统”通过中国电科院权威认证 | |
| |
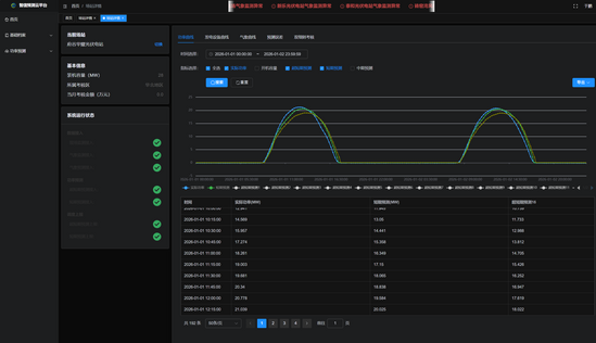
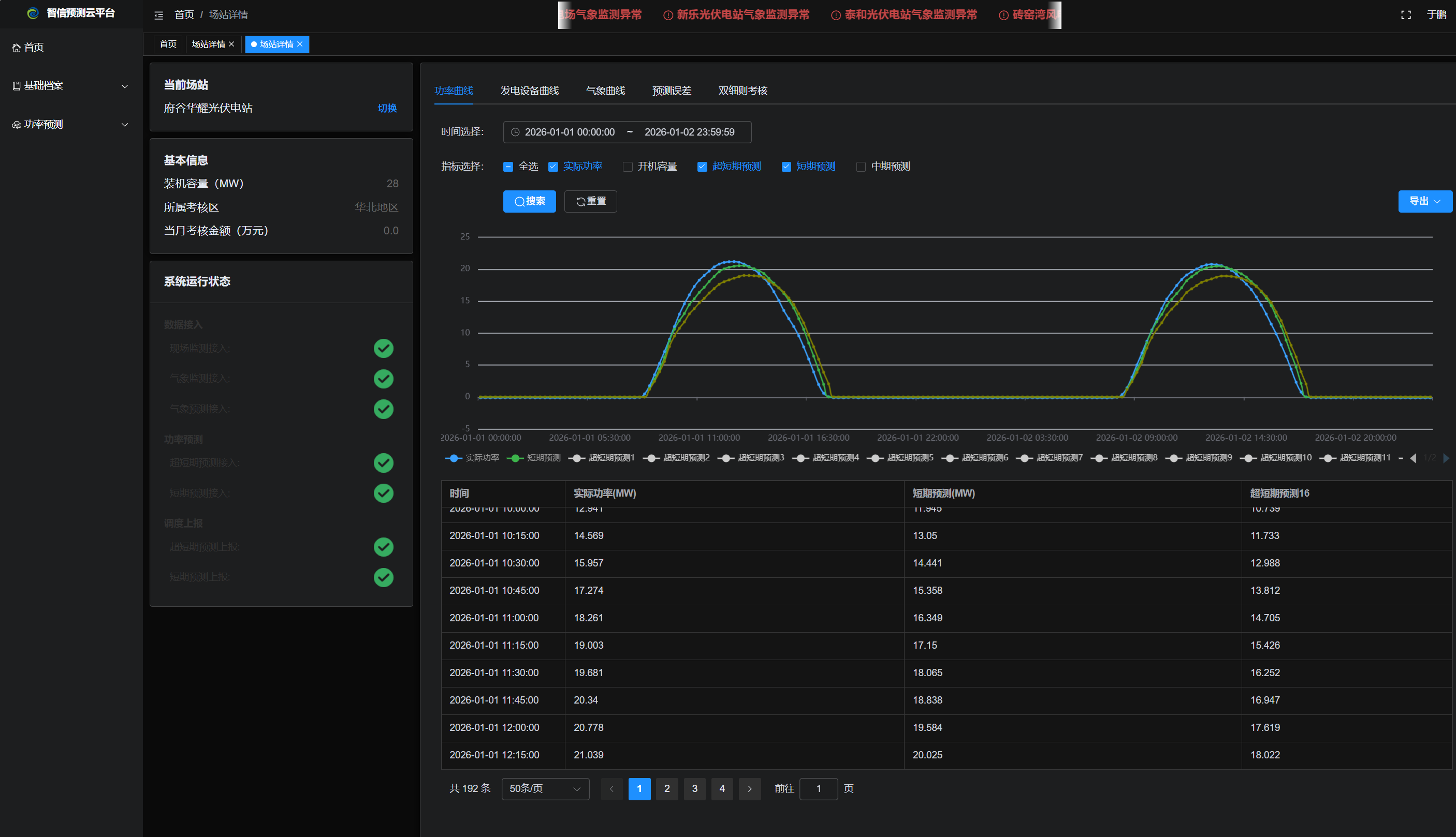
近日,智信能源科技有限公司(以下简称“智信能科”)自主研发的“开放式集中功率预测系统”正式通过中国电力科学研究院(CEPRI)权威性能检测认证。 此次认证全面验证了该系统在功能性、稳定性、数据准确性及与电网调度平台高度兼容等方面的卓越表现,标志着其在复杂气象条件与多源异构数据融合场景下的高精度功率预测能力达到了行业领先水平。 高精度功率预测是新能源高效并网与电网安全运行的“第一道防线”。面对风电、光伏规模快速增长带来的复杂挑战,智信能科“开放式集中功率预测系统”采用开放架构,融合气象、设备运行数据等多源数据,支持模型在线学习、动态优化与灵活部署,以精准适配各类场站需求。该系统在极端天气、负荷突变等工况下仍保持高鲁棒性与预测稳定性,显著提升了调度效率,有效降低了弃风弃光率、缓解了考核压力。此次通过中国电力科学研究院(CEPRI)权威认证,全面验证了其在多场景兼容、调度响应及工程可靠性等方面的领先水平,是一套由AI深度赋能,真正经得起实战检验的智能预测系统。 作为国内领先的新能源智能运维解决方案提供商,智信能科始终秉持“为全球客户提供优质可靠的绿色能源资产运营服务”的使命,以自研技术为基石,紧密围绕新型电力系统建设需求,聚焦用户在弃风弃光、考核压力、运维复杂等核心痛点,推动功率预测从“可用”向“精准、可靠、智能”全面跃升,助力清洁能源高效消纳,为构建新型电力系统、实现“双碳”目标提供坚实技术支撑。 | |
| 【打印】 【关闭】 |



